Applying Filters
To start exploring a cohort, select the criteria of interest. As you select filters, your cohort will update dynamically.
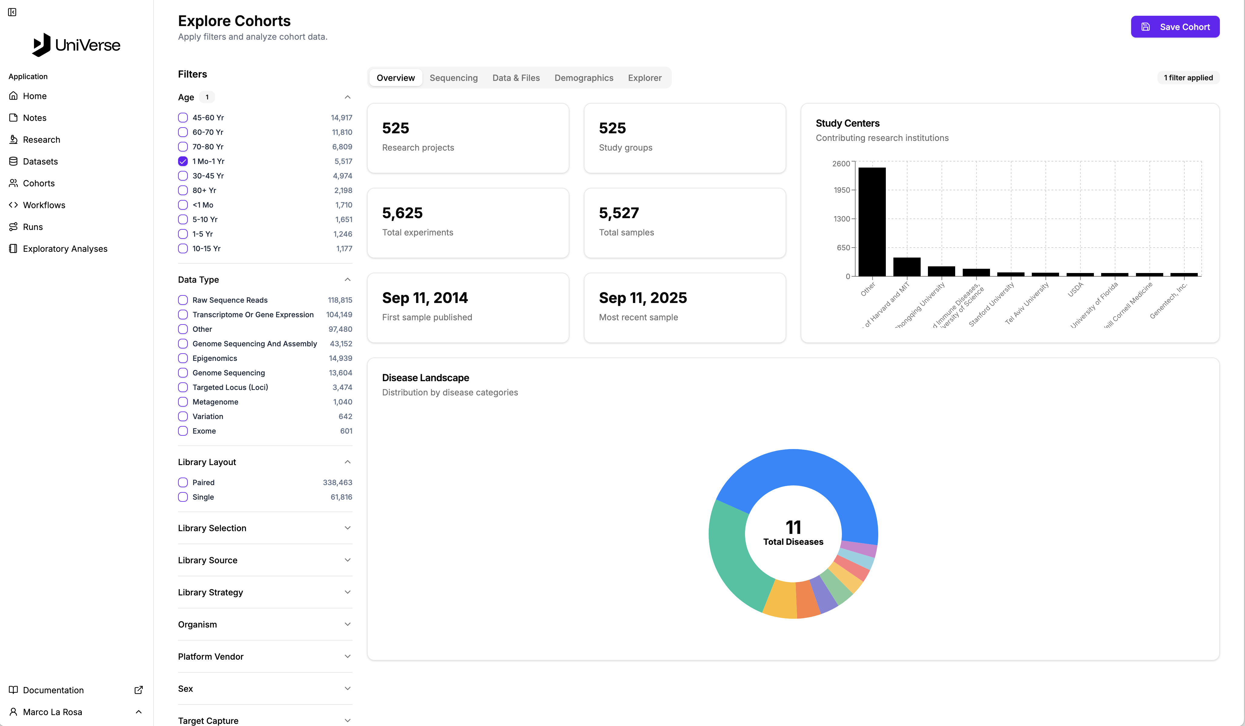
In the image, the user has applied one filter, Age, 1Mo - 1Yr and can discover that 525 Projects with 5,625 experiments matching that criterion.

Click the image for a closer look!